医药流通行业是医药行业内集中度提高最快的子行业,目前,在我国医疗政策的推动下,医药流通企业规模不断壮大,市场集中度不断提高,医药流通行业整治呈现规模化趋势。
●医药产业链概况●
从医药行业的产业链来看,医药行业主要包括医药工业、医药流通和医疗服务三大细分行业。

医药产业链
医药流通在整个产业链中起到了承上启下的作用,负责医药和器械等产品的流通环节,让药品能够顺利从厂商到医疗服务机构再到消费者手中。在医药流通产业链中,根据流通环节,可以分为近药端、近医端和流通端,涉及了三种角色:医药代理、医药代表和医药流通公司。
近药端:医药代理,更侧重于与医药厂商之间的联系。
流通端:医药商业公司,重点负责了库存和流通环节。
近医端:医药代表,负责医院、药房、药店等方面的工作。
近年来,这三者有逐步合一的趋势。
医药流通行业的价值增长主要靠两大途径:规模增长和提升毛利,这两大途径下,又可得出四种方式,即延伸生态链、提升市场份额、提升营运效率、降低资金成本。目前更多的企业会重点放在了提升市场份额和提升营运效率上。

分析云为医药流通行业提供一站式大数据分析解决方案,利用数据实现市场份额和营运效率有效提升,助力医药流通企业扩大覆盖面、提升配送能力,进一步满足上游供应商和终端客户对渠道的需求,为医药流通企业打造智慧供应链服务体系。
下面我们就来分别看下医药流通产业链中不同角色的视角及关注点。

近药端:医药代理的视角及关注点
医药代理与医药厂商的关系更为紧密,是一个连接终端和上游企业的重要角色。

对于医药代理而言,需要通过药品流向分析、竞品分析、核心医院追踪,及时掌握医药市场需求变动和分销动向,迅速调整经营战略,同时能够为上游厂商提供数据服务,增加产业链黏性;加强证照管理,做好预警风险,做到事前的更新提示。
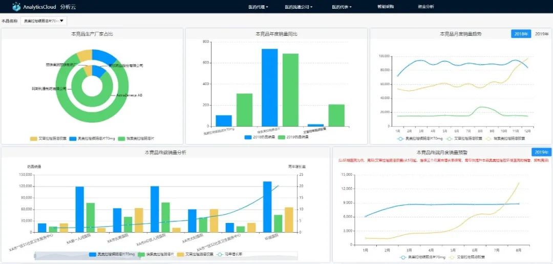
药品流向分析
药品去了哪里?如何适销对路?通过对区域、终端、医药代理等多维的药品流向分析,能够为企业的决策与战略管控提供依据。

竞品分析
总代的药品,市场有哪些竞品?本、竞品市场表现如何?分析云通过本竞品分析,帮助企业更好地了解市场格局。

核心医院追踪
从终端渠道来看,依然是公立医院占据较大的市场,医院的药品销售额占终端市场的67%,所以,医药代理对于核心医院,尤其是有标杆性的医院,用药情况如何、交易情况如何,都需要重点关注。

证照管理
另外,医药行业是一个资质监管非常严格的行业,作为这个流程链上的总代理,证照管理是工作内容之一,需要小心关注各种证照的效期管理,及时续办或获取更新后的文档。分析方案提供基于产品(供货商、配送商等)的证书(批准文号、生产许可证、GMP认证等)的效期管理及事前的更新提示。
流通端:医药物流公司的视角及关注点
医药流通公司,重点负责了库存和流通环节,是三种角色中唯一的一个重资产行业,需要关注实物从端到端的运营和流通过程中的风险控制,以及在这个流通过程中的价值管理。

物料追踪
以及时的信息支撑透明化管理,通过对订单进度管控、物流信息追踪、订单完成效率分析,表现了对货物的掌控与风险管理。

库管大屏
通过库管大屏监控整个流通的过程,通过货位管理、区域作业监控,提高流通效率,降低库存成本,降低流通环节中的消耗。
药品效期管理
效期管理是降低库存损耗的重点。对于临近效期的药品进行主动预警,结合客户的订货需求,提前部署药品配货措施,降低损耗。

智能配单
分析云的“智能配货模型”,基于数据驱动、自动化实现客户订单需求和库存药品的匹配,实现精准的配货数据预测,合理消化临近效期的药品,解决了配货不科学、配货不及时等问题,尽可能减少了损失,将药品能够及时、有效、安全到达客户手里。

近医端:医药代表的视角及关注点
医药代表与医药终端客户联系更为紧密,主要负责相关药品的推广工作。

想要在医药流通行业更好地生存和发展必须扩大规模,对于企业来说就是要推进更多的医院终端去采购药品,因此其管理的关注点在于:获取更高的销售额、回款额和毛利额。
分析云实时监测业绩达成情况,并以个人为阿米巴单元来落实薪酬激励,协助医药代表落实订单KPI。
监控:目标达成分析
分析云能够通过对KPI达成情况的监控,实现从营销部门的绩效管理逐步深入到前端员工的订单管理中,重点关注企业目标的传递和落实情况,及时发现阻碍整体业绩提升的原因,并通过引导、激励员工等方式,提高个人绩效水平,从而保障部门乃至企业的目标达成。

激励:人人都是经营者
基于数据分析的价值,不仅对管理层有效,对于一线员工也需要提供数据。当医药代表达到医院打开手机时,就能看到医院的订单状况、订单执行情况,协助高效推进订单的完成,更好地辅助员工完成业绩。同时,员工可以随时随地在手机上看到自己的最新业绩完成情况、绩效奖金及KPI完成情况,立马干劲儿十足!作为规模扩张上的支持,人人都是经营者。

指导:订单引导
如何预估药品在医院的消耗情况?是不是即将消耗完?是否需要提醒药房采购?
分析云基于安全库存、订货历史平均时间间隔、上次订货至今间隔期的订单预测模型,引导医药代表给出“力推订货、引导订货、建议订货、待订”的方案,协助医药代表高效地推动新订单的签订。

策略:精准营销
行业里如何把合同额做到更大?医药代理公司应该提醒医药代表(销售员)去哪些医院推销自己经销的药品?分析云通过对本品终端覆盖、本竞品终端覆盖对比和科室终端覆盖分析,从策略上实现固守存量市场、挖掘终端客户的潜在价值和侵夺竞品市场份额。

总而言之,围绕目标怎样更好地去达成?通过人人都是经营者、订单引导、精准营销实现。
三者合一:多角色融合
在医药流通产业链中,从规模扩张角度,整个行业都会有三合一的多角色融合,因此,分析云提供更多整合数据分析服务。
智能采购
如何更精准降低端到端的消耗?对医药公司来说,采购和备货工作是一项很大的挑战。众所周知,占用资金最大的部分就是存货,如果尽可能降低库存,提升了资金周转,但又会出现缺断货情况,库存安全风险就会扩大。分析云的智能采购模型,不仅能够实时推送库存相关指标值,还可以设置安全库存预警,结合采购周期,指导采购员及时补货,保证安全库存。
单品经济利润
每一个“端”创造了多少价值是重要的,但已经不足以满足价值管理,需要更多关注单品在整个链条上的利润。
模拟资金成本
由于应收账款回款期长,库存商品量大种类多,整个链条上有较高的资金占用,对于低毛利率的医药流通企业来说,财务负担显得尤其重,所以模拟资金成本,也是端到端的整个链条上的分析和管理的重点。

杭州协友软件有限公司成立于2004年,专业给医院和行政事业单位提供数字化解决方案,依托用友、致远、自行开发等产品满足医院和行政事业单位的信息化需求。公司目前拥有实施、服务、开发共80多人,硕士本科以上学历员工占20%以上,具备计算机专业、管理专业或财务专业学位的专业技术人员占80%以上,核心骨干和管理团队从业经验超过10年以上的员工占40%。公司始终以“成就数字智能企业、成就孪生世界”为使命,以先进的数字化技术推动客户实现行业领先的经营管理!以客户为中心开展工作。我公司精干的技术队伍依靠涵盖各个领域的专业知识、丰富的项目实施经验,为各医院、不同的事业单位用户设计并实施力求完美的解决方案和专业服务,赢得了广大医院和事业单位的信任。我们的客户有杭州市卫健委、萧山卫健委、建德卫健委、拱墅区卫健委、浙江大学
0571-56333853
在线服务
